白盒监控:监控一些内部的数据,topic的监控数据,Redis key的大小。内部暴露的指标被称为白盒监控。比较关注的是原因。
黑盒监控:站在用户的角度看到的东西。网站不能打开,网站打开的比较慢。比较关注现象,表示正在发生的问题,正在发生的告警。
注意:新版Prometheus已经默认安装了黑盒监控,如果blackbox的deployment已经存在,就不用在安装了,可以直接使用。不过需要将Blackbox的Servicemonitor改成http

github文档:
https://github.com/prometheus/blackbox_exporter
创建deployment configMap service暴露服务
vim blackbox_exporter.yaml
apiVersion: apps/v1
kind: Deployment
metadata:
labels:
app: blackbox-exporter
name: blackbox-exporter
namespace: monitoring
spec:
selector:
matchLabels:
app: blackbox-exporter
template:
metadata:
labels:
app: blackbox-exporter
spec:
containers:
- args:
- --config.file=/mnt/blackbox.yml
env:
- name: TZ
value: Asia/Shanghai
- name: LANG
value: C.UTF-8
image: prom/blackbox-exporter:master
imagePullPolicy: IfNotPresent
name: blackbox-exporter
ports:
- containerPort: 9115
name: web
protocol: TCP
volumeMounts:
- mountPath: /usr/share/zoneinfo/Asia/Shanghai
name: tz-config
- mountPath: /etc/localtime
name: tz-config
- mountPath: /etc/timezone
name: timezone
- mountPath: /mnt
name: config
volumes:
- hostPath:
path: /usr/share/zoneinfo/Asia/Shanghai
type: ""
name: tz-config
- hostPath:
path: /etc/timezone
type: ""
name: timezone
- configMap:
defaultMode: 420
name: blackbox-conf
name: config
---
apiVersion: v1
kind: ConfigMap
metadata:
name: blackbox-conf
namespace: monitoring
data:
blackbox.yml: |-
modules:
http_2xx:
prober: http
# http: # 国内建议强调使用ipv4,可以解开注释
# preferred_ip_protocol: "ip4"
http_post_2xx:
prober: http
http:
method: POST
tcp_connect:
prober: tcp
pop3s_banner:
prober: tcp
tcp:
query_response:
- expect: "^+OK"
tls: true
tls_config:
insecure_skip_verify: false
ssh_banner:
prober: tcp
tcp:
query_response:
- expect: "^SSH-2.0-"
irc_banner:
prober: tcp
tcp:
query_response:
- send: "NICK prober"
- send: "USER prober prober prober :prober"
- expect: "PING :([^ ]+)"
send: "PONG ${1}"
- expect: "^:[^ ]+ 001"
icmp:
prober: icmp
---
apiVersion: v1
kind: Service
metadata:
labels:
app: blackbox-exporter
name: blackbox-exporter
namespace: monitoring
spec:
ports:
- name: container-port
port: 9115
protocol: TCP
targetPort: 9115
selector:
app: blackbox-exporter


部署后测试网站:
例如百度:
curl "http://10.107.135.39:9115/probe?target=baidu.com&module=http_2xx" | less
黄色高亮分别代表service服务IP,要检测的网址,使用的检测模块类型

获取到dns解析时间,网络延迟等信息
如果在prometheus中习惯使用传统配置方式监控,可以将传统文件集成到当中
ExtraScrapeConfigs 允许指定包含附加 Prometheus 抓取配置的 Secret 密钥。指定的抓取配置将附加到 Prometheus Operator 生成的配置中。
旧版参考文档:
vim prometheus-additional.yaml
- job_name: 'blackbox'
metrics_path: /probe
params:
module: [http_2xx] # Look for a HTTP 200 response.
static_configs:
- targets:
- https://www.baidu.com # Target to probe with https.
# - http://example1.com # Target to probe with http.
# - http://example2.com:8080 # Target to probe with http on port 8080.
relabel_configs:
- source_labels: [__address__]
target_label: __param_target
- source_labels: [__param_target]
target_label: instance
- target_label: __address__
replacement: blackbox-exporter:9115 # The blackbox exporter's real hostname:port.
然后需要对此配置secret加密
kubectl create secret generic additional-scrape-configs --from-file=prometheus-additional.yaml --dry-run=client -oyaml > additional-scrape-configs.yaml
接下来,应用生成的 kubernetes 清单
kubectl apply -f additional-scrape-configs.yaml -n monitoring
最后,在 CRD 中引用此附加配置prometheus.yaml
vim prometheus-prometheus.yaml
添加
additionalScrapeConfigs:
name: additional-scrape-configs
key: prometheus-additional.yaml

kubectl replace -f prometheus-prometheus.yaml

kubectl -n monitoring delete pod prometheus-k8s-0 prometheus-k8s-1
查看配置,已集成到prometheus


DNS解析时间

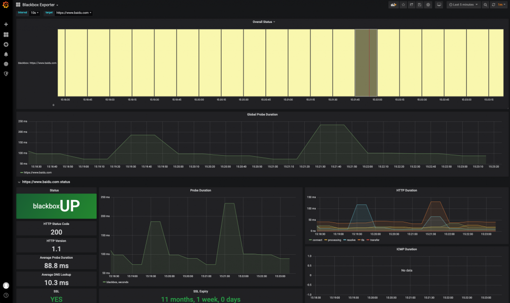
添加dashboard:https://grafana.com/grafana/dashboards/19342-blackbox-exporter/

温馨提示:
kubectl -n monitoring logs -f prometheus-k8s-0 prometheus
当日志为level=info ts=2023-09-03T07:16:25.123Z caller=main.go:762 msg="Completed loading of configuration file" filename=/etc/prometheus/config_out/prometheus.env.yaml表示成功热更新,否则会报错,根据报错内容进行查错
发布者:LJH,转发请注明出处:https://www.ljh.cool/37991.html